您的位置:首页 >如何使用Prometheus+Grafana的方法监控Springboot应用
发布于2023-05-11 阅读(0)
扫一扫,手机访问
1 简介
项目越做越发觉得,任何一个系统上线,运维监控都太重要了。
Prometheus是一套优秀的开源的监控、报警和时间序列数据库组合系统,在现在最常见的Kubernetes容器管理系统中,通常会搭配Prometheus进行监控。
2.1 引入到Springboot
将Prometheus引入依赖如下:
<dependency> <groupId>io.micrometer</groupId> <artifactId>micrometer-registry-prometheus</artifactId> </dependency>
对于Springboot,要开启Actuator,并打开对应的Endpoint:
management.endpoints.web.exposure.include=* # 或者 management.endpoints.web.exposure.include=prometheus
启动Springboot后,可以通过下面URL看能不能正确获取到监控数据:
localhost:8080/actuator/prometheus
获取数据成功,说明Springboot能正常提供监控数据。
2.2 Docker方式使用
为了方便,使用Docker启动Prometheus:
# 拉取docker镜像 docker pull prom/prometheus
准备配置文件prometheus.yml:
scrape_configs: # 可随意指定 - job_name: 'spring' # 多久采集一次数据 scrape_interval: 15s # 采集时的超时时间 scrape_timeout: 10s # 采集的路径 metrics_path: '/actuator/prometheus' # 采集服务的地址,设置成Springboot应用所在服务器的具体地址 static_configs: - targets: ['hostname:9000','hostname:8080']
启动docker实例:
# 端口为9090,指定配置文件
docker run -d -p 9090:9090 -v ~/temp/prometheus.yml:/etc/prometheus/prometheus.yml prom/prometheus --config.file=/etc/prometheus/prometheus.yml
2.3 测试与查看
成功启动后,就可以打开网页查看了,并且能图形化展示,URL为http://localhost:9090/。

如上图所示,打开网页后,随便选取一个对应的监控指标与参数,点击Execute就可以查看了。
3 Grafana
Grafana是一个开源的度量分析与可视化套件,纯JavaScript开发的前端工具,通过访问库(如InfluxDB),展示自定义报表、显示图表等。它的UI十分灵活,有丰富的插件和模板,功能强大。一般用在时序数据的监控方面。
3.1 Docker安装与启动
# 拉取镜像 docker pull grafana/grafana # 运行实例 docker run -d -p 3000:3000 grafana/grafana
启动成功后,访问http://localhost:3000 检查是否成功,初始管理员账号密码为admin/admin。
3.2 配置数据源
Grafana展示数据,则需要配置对应的数据源,本文中配置之前安装启用的Prometheus数据源,具体配置如下图所示:

需要注意的是Access要选Browser模式,否则无法正常获取数据。配置完成后,点击Save & Test即可。
3.3 模板套用
能够获取数据后,就可以自定义数据可视化展示了。但如果自己一条指标一条指标的加,就会很麻烦。实际上,Grafana提供了许多优秀的模板,可以网页https://grafana.com/grafana/dashboards 查找。
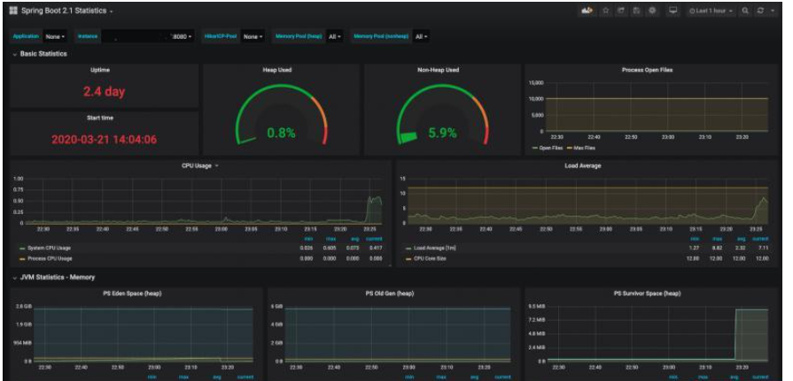
本文使用Spring Boot 2.1 Statistics模板,导入方法如下:
点击+号 --> Import --> 输入模板链接或ID --> 点击Load。

成功导入后,就能监控数据了,而且,界面真的很好看:

本文例子中软件版本信息如下:
springboot.version=2.2.5 micrometer-registry-prometheus=1.3.5 prometheus.version=2.16 grafana.version=6.7.0-beta1
售后无忧
立即购买>office旗舰店
售后无忧
立即购买>office旗舰店
售后无忧
立即购买>office旗舰店
售后无忧
立即购买>office旗舰店
正版软件
正版软件
正版软件
正版软件
正版软件
1
2
3
7
9